whatsapp-support whatsapp-support
Whatsapp
Odoo integration is now LIVE. Connect Now
Zoho Project integration is now LIVE. Connect Now
Track Your Team Performance

Automatic Monitor360-icon Workforce Productivity Reports Monitor360-icon for Smarter Decisions

Get real-time productivity reports for complete team performance and make data-driven decisions that improve efficiency and output.

Start a Free Trial
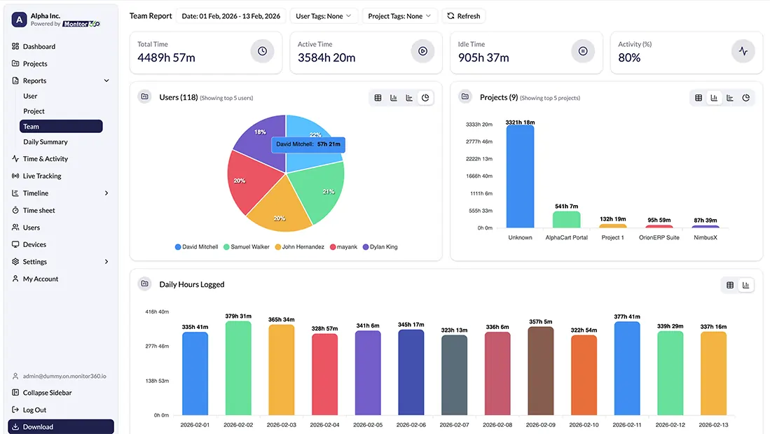
workforce productivity report
Core Features

Workforce Monitor360-iconProductivity Reporting Software Monitor360-icon Capabilities

Performance reporting shows who works on each task and how much time your team spends. You track progress, activity, and completed work with clear records to use as proof during evaluations and reviews.

Detailed Time Tracking

Captures active, idle, and total working hours to show how time is spent on projects.

Productivity Percentage

Measures overall productivity based on work activity.

Role-Based Access

Allows different access levels based on user roles.

Email Reports

Easily schedule daily email report for instant productivity measurement and for further workforce analysis.

Visual Dashboards & Reporting

Provides charts and dashboards for clear insights into productivity.

Automated Report Generation

Get time-tracking reports automatically for analysis and review.

Activity & Application Usage

Monitors applications and websites usage to identify focus and distractions.

Project Progress Tracking

Tracks total time and task completion with screenshots to ensure timely delivery.

Types of Reports

Productivity Monitor360-iconReports You Can Generate Monitor360-icon with Monitor360

Easily evaluate productivity metrics through team performance, individual output, project completion, and daily summaries for quick insights.

User Productivity Report

Employee Productivity Report

Tracks individual employee performance, tasks completed, and time spent on work.

Project Time Tracking Report

Monitors hours spent on projects, task progress, and milestone completion.

Team Productivity Report

Measures overall team output, collaboration efficiency, and project contributions.

Employee Daily Activity Report

Captures daily working hours, active versus idle time, and task-specific activity.

Main Benefits

What You Monitor360-iconCan Achieve Monitor360-icon Using These Reports

Use employee productivity reports to solve real problems and make smarter decisions about your team.

Balance Workloads Before Burnout

Find out who's overwhelmed with work and who has capacity. Spread work fairly using total time and active hours data.

Find What's Slowing Your Team Down

Check application usage analytics and website usage reports to spot distractions and fix workflow problems.

Plan Projects That Stay on Track

Use project time data and task breakdowns to estimate timelines better and keep work moving.

Track Your Project Hours

Help Struggling Employees Improve

Use daily work reports and productivity scores for coaching conversations backed by facts.

Recognize Top Performers With Proof

Show who's really contributing with employee performance reports. Back up rewards with real data.

Use Cases

Built for Monitor360-iconEvery Role

Employee productivity reports designed for teams of all sizes. Get the insights you need to track performance and make better decisions.

Managers

See who's working on what and spot issues early. Balance workloads and coach your team with real data.

employee attendance reporting

HR Teams

Get objective data for fair performance reviews and attendance tracking. Plan workforce needs with clear metrics.

employee active hours logged report

Founders & Directors

Track team engagement and project efficiency from a high level. Make smarter decisions without micromanaging.

employee time logging software

Remote & Hybrid Team Leaders

Manage distributed teams with confidence. Track productivity across locations and keep everyone accountable.

project management report
FAQ.

Questions About monitor360-icon Team Insights

Find answers to common questions and learn how productivity reports improve team performance.

Monitor360 accurately tracks activity in real time, so you get reliable data on work hours, active time, and productivity scores.

Yes, It works the same whether your team is in the office, at home, or spread across different locations and time zones. You get complete employee productivity reports no matter where people work.

Absolutely. Pick your time range, and decide what shows up in your scheduled emails. Make the reports work the way you need them to.

Reports update throughout the day in real time. Check current activity as it happens or pull up past daily work reports whenever you need them.

Yes, Monitor360 automatically tracks everything: work hours, active time, breaks, and productivity. No more timesheets or manual entry. Just accurate staff productivity reports ready when you need them.

Let's Build a More Productive Future Together

We built Monitor360 to give leaders the clarity they need to succeed. Our mission is simple: transform productivity into performance with data-driven workforce insights.

Find Us

530, West Gate 2,
Ayodhya Chowk, 150 Feet Ring Road Rajkot, Gujarat 360006.

Contact No.

Sales : +91 93288 25451

Reach Us Read Blog Contact Us Submit Support Ticket Watch Video Tutorial